|
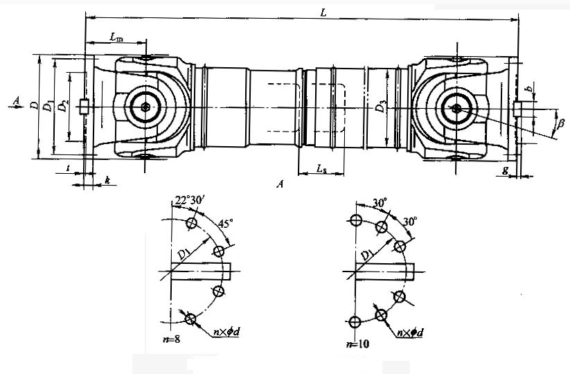
The SWC-DH short telescopic welded universal coupling is one of the most commonly used couplings. By utilizing the characteristics of the structure, it is possible to continuously rotate the two axes at different angular speeds or large axial movements without the same axis or axis, and reliably transmit torque and motion. It is widely used in the mechanical shafting of metallurgy, lifting, engineering transportation, mining, petroleum, shipbuilding, coal, rubber, papermaking machinery and other heavy machinery industries to transmit torque.
BH type - standard telescopic welding type; ![]() ![]() |



